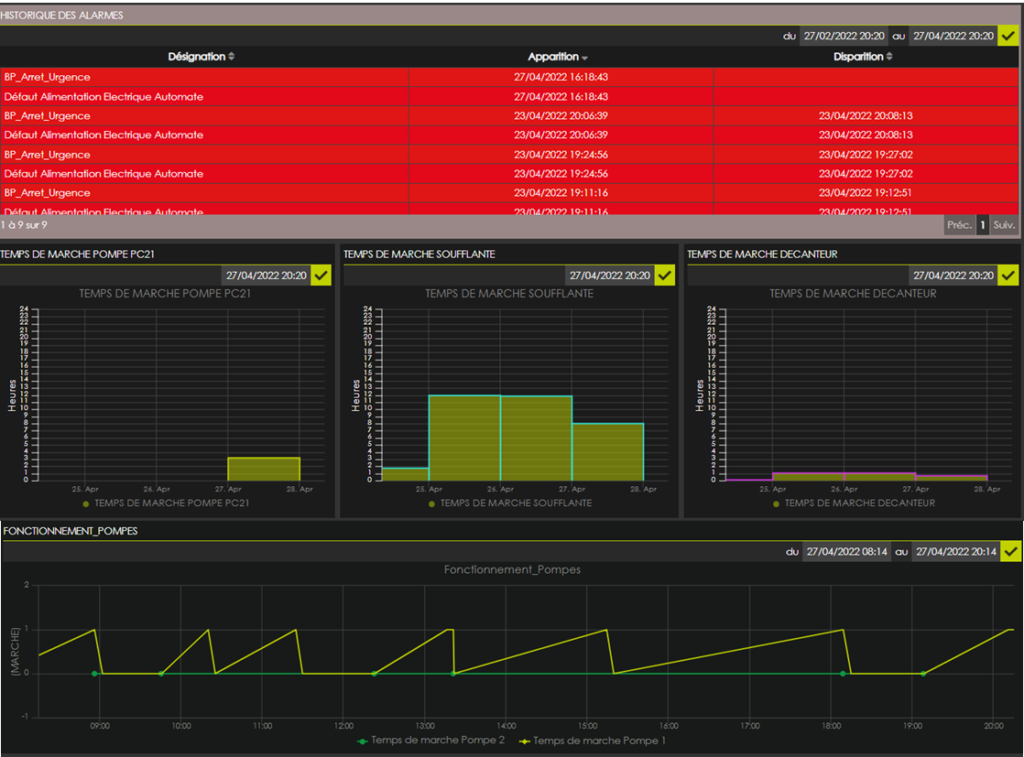
Nous présentons ici l’exemple d’un client qui réalise la surveillance et le pilotage complet d’un système de relevage des eaux, équipé de 2 pompes

Ce client a déjà installé de très nombreux équipement de ce type, ou un AVIOR gère complètement le basculement des pompes, la mise en route grâce à des poires de niveau, haute et basse, ainsi que les défauts. En cas d’alerte le service est immédiatement averti sur le PC de supervision KHEORION IoT suite. En parallèle des alarmes sont émises directement depuis l’AVIOR vers les personnes d’astreinte.

